New Filtering and Grouping options
There are now new “Source/Destination AS Path” and “Exporter AS” filtering & grouping parameters, as well as the corresponding column options in Data Explorer’s table. These will enable NFA users to gain more insights into network traffic patterns and optimize their network’s traffic routing accordingly.

Noction Flow Analyzer v23.05 is here. This version comes with a number of new features and enhancements:
New Filtering and Grouping options
There are now new “Source/Destination AS Path” and “Exporter AS” filtering & grouping parameters, as well as the corresponding column options in Data Explorer’s table. These will enable NFA users to gain more insights into network traffic patterns and optimize their network’s traffic routing accordingly.
Timeout and the “Undo” action upon element deletion
Another functionality change in this new release is the addition of a timeout and the ability to undo the unintentional delete action for dashboards, users, and user directories. This will prevent the accidental deletion of critical information and ensure that NFA users have enough time to complete their actions.
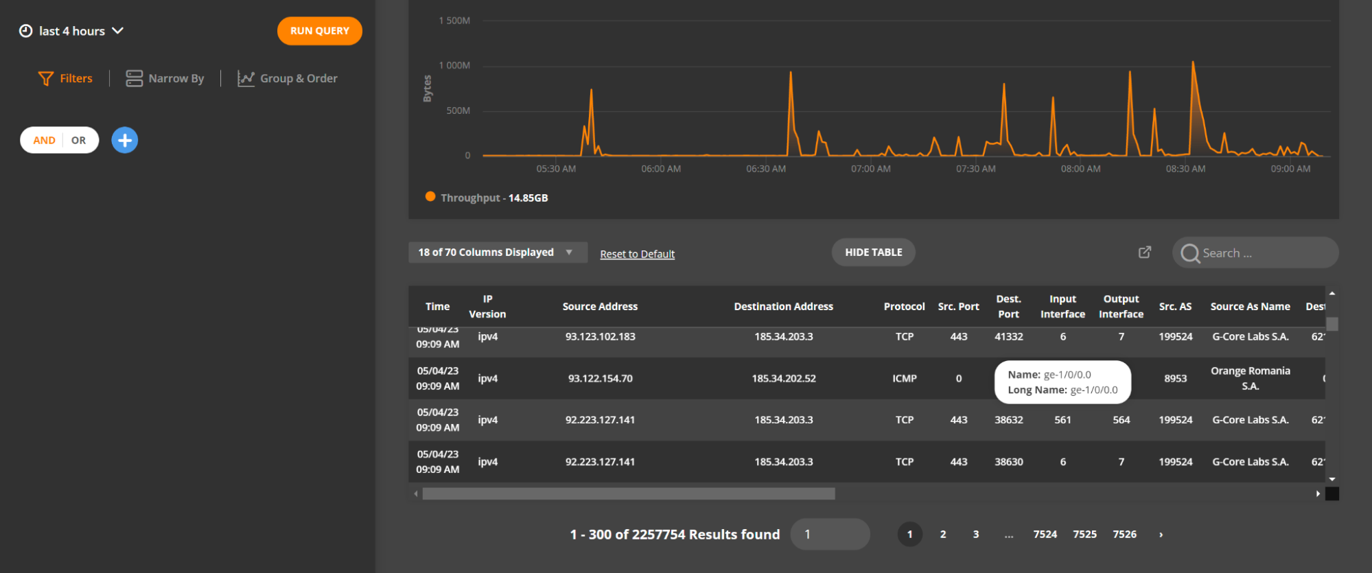
Other notable changes
There are significant performance improvements for the BGPd and FLOWd components, reducing memory usage of routing information storage and the load time of dictionaries. Device and location filtering has been updated for the BGP Report and is now similar to the one available in Data Explorer. We’ve introduced pagination to the Data Explorer table as well as the ability to view interface description details, such as ifname or ifalias, by hovering over the Input Interface/Output Interface fields.
Request a free 30-day trial of the product or email support@noction.com with any questions.









